Inteligência de mercado aplicada

Transformamos dados dispersos em leitura estratégica de mercado

A Jubart combina dados estruturados, monitoramento recorrente, pesquisa qualitativa e análise do discurso para apoiar decisões em cadeias produtivas complexas.

JubartData

A Jubart

Inteligência de mercado aplicada a setores complexos

A Jubart é uma empresa de inteligência de mercado voltada a cadeias produtivas marcadas por alta complexidade, baixa transparência e assimetrias relevantes de informação.

Combinamos dados, monitoramento e interpretação estratégica para transformar sinais dispersos em leitura aplicada, apoiando empresas, associações e lideranças setoriais em decisões mais consistentes.

Metodologia

Uma metodologia construída para ler o mercado em várias camadas

Dados estruturados

Organização analítica da informação para acompanhar fluxos, preços, comportamento competitivo e dinâmica setorial.

Monitoramento recorrente

Leitura contínua dos movimentos do mercado, com atenção a mudanças de contexto, reposicionamentos e sinais emergentes.

Pesquisa qualitativa

Escuta do setor para captar percepções, critérios de decisão e elementos que não aparecem apenas nos indicadores.

Análise do discurso

Leitura das narrativas e posicionamentos dos agentes como ferramenta para qualificar a interpretação e apoiar decisões.

Destaque principal

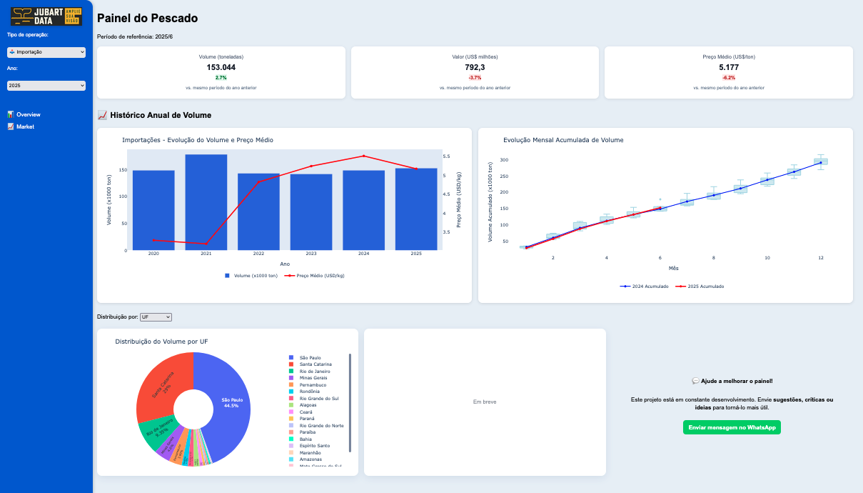
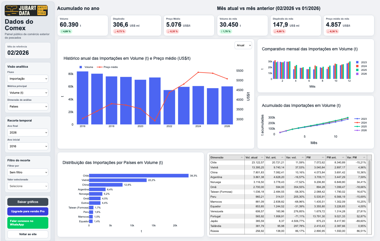
Painel do Pescado

A plataforma analítica da Jubart para o comércio exterior brasileiro de pescado

O Painel do Pescado organiza dados de comércio exterior em uma interface analítica desenvolvida para ampliar a capacidade de leitura do setor. A ferramenta permite acompanhar fluxos, espécies, origens e evolução histórica do mercado, apoiando análises recorrentes e decisões mais consistentes.

Desenvolvido a partir da experiência da Jubart no pescado, o painel também sinaliza uma direção estratégica maior: a aplicação dessa mesma base metodológica a outras cadeias produtivas.

Painel do Pescado

Relatórios e soluções

Produtos analíticos para leitura recorrente de mercado

Painéis analíticos

Ferramentas desenvolvidas para organizar dados, acompanhar movimentos de mercado e apoiar leitura estratégica recorrente.

Relatórios especiais

Estudos aplicados para aprofundar temas específicos, com foco em preços, concorrência, comportamento do varejo e dinâmica setorial.

Relatórios recorrentes

Publicações periódicas voltadas ao acompanhamento de preços, dispersão regional, comportamento promocional e sinais do mercado.

Projetos sob medida

Integração entre dados, pesquisa qualitativa e interpretação estratégica para responder a desafios específicos de empresas, associações e lideranças setoriais.

Relatórios em destaque

Acompanhamos atualmente 12 produtos diferentes

Pescados em geral (tilápia, camarão, salmão, bacalhau e merluza) mas também outras proteínas como frango, ovos, carne bovina, bem como azeite, leite, café e cerveja.

Abaixo, apresentamos dois modelos de acompanhamento: relatórios semanais e relatórios sob encomenda.

Relatório de Bacalhau

Relatório sob encomenda

Relatório de Bacalhau

Exemplo de relatório desenvolvido sob encomenda, com foco em preços, dispersão regional, comportamento do varejo e posicionamento competitivo.

Observatório Nacional de Preços do Pescado

Relatório semanal

Observatório Nacional de Preços do Pescado

Exemplo de acompanhamento semanal com leitura de preços, comportamento promocional, dispersão regional e dinâmica do varejo brasileiro de pescado.

Clientes e impacto estratégico

Metodologia aplicada a decisões estruturais

A Jubart já apoiou projetos estratégicos em empresas relevantes do setor, combinando dados, escuta de mercado e leitura analítica para orientar posicionamento, captura de valor e expansão.

Cermaq Brasil

Projeto estratégico para leitura do mercado brasileiro de salmão, com foco em formação de preços, segmentação de canal, reputação e condições estruturais para liderança.

  • 9 meses de projeto
  • 62 entrevistas estratégicas
  • Mapeamento completo da cadeia
  • Análise de formação de preços por canal
  • Diagnóstico de percepção de marca
“O estudo feito pela JubartData foi determinante para estruturarmos nossa presença no Brasil.”

Felipe Katata
Diretor-Presidente, Cermaq Brasil

Felipe Katata, Diretor-Presidente da Cermaq Brasil

Expansão metodológica

Uma metodologia preparada para avançar para novas cadeias

Desenvolvida e validada em mercados complexos como o pescado, a metodologia da Jubart foi concebida para dialogar com outras cadeias produtivas marcadas por dispersão de informação, baixa transparência e necessidade de leitura estratégica.

Mais do que monitorar indicadores, o papel da Jubart é reduzir opacidades, organizar sinais dispersos e ampliar a capacidade de decisão de seus clientes.

Aplicações da metodologia Jubart

Vamos conversar sobre o seu mercado

A Jubart desenvolve relatórios, painéis e projetos sob medida para apoiar leitura estratégica em setores complexos. Para saber mais sobre nossos acompanhamentos e aplicações no seu setor, fale conosco via WhatsApp.